Activity
Mon
Wed
Fri
Sun
Apr
May
Jun
Jul
Aug
Sep
Oct
Nov
Dec
Jan
Feb
Mar
What is this?
Less
More

Memberships

Agent Zero

2.4k members • Free

Autonomee

349 members • $97/month

Claude Code Pirates

127 members • Free

Agentic Labs

735 members • $7/m

The Ai Agency - Free Resources

1.2k members • Free

AI Automation Agency PH

2.5k members • Free

AI Automation (A-Z)

136.8k members • Free

AI Automation Agency Hub

299.4k members • Free

The RoboNuggets Network (free)

34.3k members • Free

5 contributions to Agent Zero
Agent Zero Stalling
I have two different instances of A0, one on my desktop and one on a vps. Both are running different models. The desktop is running a local model through Ollama. I see BOTH stalling out and even with nudges, they struggled to move along. Is that normal? I am assuming it is something I am doing.
0 likes • 21h
@Daniel ITwizard Thanks! I started getting LM Studio installed again, but there was something I was doing that was being blocked by LM Studio. Of course, I can't recall what it is. I will look at Try a mixture of experts model like the Qwen3.5-35B-A3B
0 likes • 1h
@Alessandro Frau , @Joshua Cunningham @Jan Tomášek - is it possible to remove and block this bot?
Working With Local LLMs
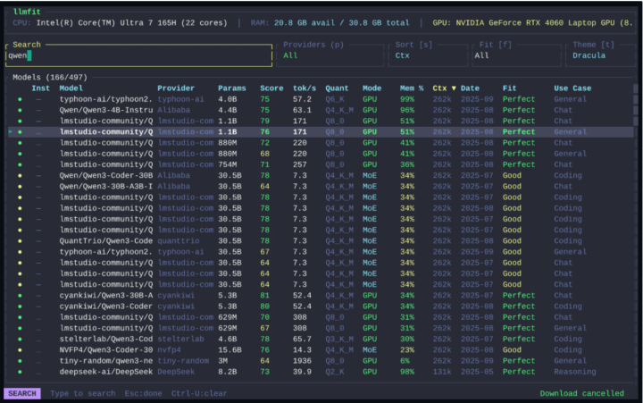
My setup is with Local models only. Have had great success with the latest Qwen3.5 family (vision support in all of them). The latest GLM (4.7 and 5) models are pretty good too. I just wanted to quickly share a tool that I came across. Will help save you time and testing in what model will work on your PC. LLMFIT https://github.com/AlexsJones/llmfit
Working With Local LLMs
0 likes • 2d
Great tool!
2 likes • 2d
@Daniel ITwizard MAN! I was about to return tomorrow a 32 gig GPU because NOTHING decent was fast enough. But then I tried qwen3:30b-a3b-instruct-2507-q4_K_M and holy shit!
I feel like am cheating
Just to share my journey, I, like everyone else, tried Open Claw and constantly ran into issues with it. Of course, I was concerned about the security implications of using it. Then I came across Agent Zero. And I'll be honest, I passed on the first time because it just looked overly complex, and I didn't get it. But I kept coming back to it because I saw someone on YouTube say how amazing it was and that it actually crushed Open Claw. I still wasn't necessarily convinced because I STILL didn't get it. However, I started using Manus.ai agent and that blew me away. It just worked. Then I had Agent Zero go out and figure out what made Manus Agent so special. I had to create an entire plan to bring Agent Zero to the same capabilities as Manus. Lo and behold, I was able to get Agent Zero to perform better than Manus AI on GAIA benchmarks and, according to Agent Zero, within 96% parody of MANUS. And maybe I am easily impressed, but I went out and just gave it a simple prompt to do some research on AI personal assistance, create a script, go create a video in jogg.ai, then create a website with what it learned about with the research that it did, and also embedding the video into it, and to launch it with a temporary URL. It wasn't the perfect web page or the perfect video. My prompt was three or four sentences, so it wasn't very good. But it was a proof of concept that exceeded all expectations. Now all I can says is holy shit! Cheat Code Unlocked! Agent Zero → Manus.ai Parity Upgrades Phase 1 — Structured Planning & Core Skills - Mandatory todo.md creation before every task (no execution without a plan) - Planner-Executor-Verifier (PEV) architecture enforced via system prompt - Automatic user preference learning (load at start, save at end of every task) - Delivery quality standards (never deliver unverified code, always show file paths) - Spreadsheet operations skill (pandas, openpyxl — Excel/CSV, pivot tables, charts) - Database operations skill (SQLAlchemy — SQLite/PostgreSQL/MySQL, CRUD, migrations)
A0 is really slow, any optimizations?
I just started trying to use Agent Zero and I've just found its responses to be painfully slow. And for just basic queries, it sometimes takes five, ten, twenty minutes to get a response. Does anybody have any suggestions to speed things up and optimize the platform? Here is my system and what I'm using below. RTX Pro 4500 Blackwell with 32GB VRAM Chat: qwen2.5-coder:32b Utility: qwen3:8b Embedding: mxbai-embed-large
1 like • 4d
@Lamin Jobe I made a few changes with Claude's code help. At the end of the day, I am still not happy with the results. I am trying to use only local models. Models - Chat Model: qwen2.5-coder:14b-instruct-q4_K_M - Utility Model: qwen3:8b - Embedding Model: mxbai-embed-large Environmental Variables in Windows - OLLAMA_HOST=0.0.0.0:11434 - OLLAMA_FLASH_ATTENTION=1 - OLLAMA_NUM_GPU=99 - OLLAMA_NUM_PARALLEL=1 - OLLAMA_KV_CACHE_TYPE=q8_0
0 likes • 4d
@Lamin Jobe I just switched to this setup as I just wanted to try more premium types. I am not 100% happy with the results yet. But that might be a learning curve in using the platform. Chat: deepseek/deepseek-v3.2 Ultility: openai/gpt-4.1-mini Browser Model: google/gemini-3-flash-preview
New UI?
I am super new to Agent Zero. I am just curious, when I watch a YouTube video on A0, I see a more visually appealing chat with the color-coded blocks. When I run A0, I see the chat, but it looks like the same is compressed. Is this a setting? Or is this is a new UI?
New UI?
0 likes • 5d
@Thomas Stewart mine is?
0 likes • 5d
@Thomas Stewart got it! Thanks!
1-5 of 5
Dale Thomas
2
8points to level up
@dale-thomas-9967
AI explorer. Father. BBQ guy. Founder of APIMonitor.io, real-time cost tracking for AI agencies who want margins, not just revenue numbers.

Active 20m ago
Joined Feb 28, 2026
Powered by