User
Write something
Gextron Update: Watchlists are coming...
One of the most-requested features is finally making its way into Gextron... 📌 Watchlists inside the Hero Dashboard. You'll soon be able to: - Save & track your favorite tickers - See price + %change at a glance - Instantly open into the full Gextron view
Gextron Update: Watchlists are coming...
On
https://us06web.zoom.us/j/88414098369?pwd=3T48LaC8GbigoNuVYnYceVFVIHbFcw.1
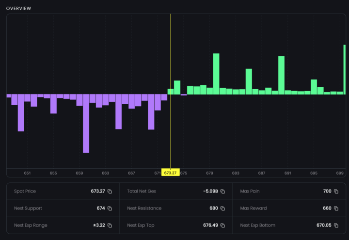
New Update Coming to Gextron: Quick Stats on the Hero Dashboard
One of the biggest goals with Gextron has always been speed. Not just with how fast you get data from request point, but also getting you the right information at the right time so you make better trading decisions without digging around. In the next update, the Hero Dashboard is getting a major upgrade: You'll now see a compact row of high-level stats pulled directly from your active ticker - thinks like: - Spot Price - Next Support / Next Resistance - Next Exp Range (±) - Next Exp Top / Bottom - Total Net Gex - Max Pain - Max Reward All in one place, always visible, and optimized for super fast scanning. No more jumping between panels or tabs to find key levels. No more hunting for the next support or expiry price target. Everything you need to frame a trade is immediately right in front of you. 👀 Sneak Peek Here’s what the new layout looks like (from our internal dev build):
New Update Coming to Gextron: Quick Stats on the Hero Dashboard
Save the date Nov 17 @ 8PM EST
I'm locking in training calls every Monday from now until mid next month.This is your chance to sharpen your edge, learn the system inside-out, and finish this cycle strong. Each call we’ll break down: - How to read and react to the levels in real time - How to use option premiums for confirmation - How to identify setups worth your attention If you’ve been watching from the sidelines — this is your time to get active. Let’s wrap up this stretch with momentum and precision. 💪 Let’s finish strong. https://www.skool.com/tge-free-4382/calendar?calDate=1762975655&eid=a58a04ead2c64013a45676ba31c9d508
I'm on – Gextron training call NOW
Zoom: https://us06web.zoom.us/j/81083803809?pwd=f58DQCyGy4GzJMEGBZHwgVzhUGU2l2.1
I'm on – Gextron training call NOW
1-30 of 142
TGE
skool.com/tge-free-4382
A community for serious traders who want to learn how to be profitable trading stocks/options
Leaderboard (30-day)
Powered by